Chatta med din kodbas – på svenska
Få svar på varför-frågor i realtid under möten. Aldrig mer fastna utan underlag.

Känner du igen detta?
"Det är komplicerat" är enda förklaringen du får
Sprintar blir alltid längre än planerat
Du nickar med på tekniska möten utan att förstå
"Teknisk skuld" kan betyda allt eller inget
Du vet inte om 50 eller 5 utvecklare jobbar effektivt
Statusrapporter säger lite, besluten blir chansningar
Fråga vad som helst – på svenska
Chatta med din kodbas under möten. Få tydliga svar utan teknisk jargong – i realtid.
- • Varför är Projekt Alpha försenat?
- • Vad är vår tekniska skuld i betalningssystemet?
- • Hur påverkar senaste sprinten leveransdatumet?
- • Vilka flaskhalsar bromsar Team Beta just nu?

Exempel: Fråga vad som helst
Riktiga frågor från ledningssituationen – med tydliga rekommendationer du kan agera på.
Betalningsmodulen har byggts om 4 gånger på grund av ändrade krav. Team Alpha har spenderat 67% av tiden på buggar istället för nya funktioner. Huvudproblemet: ingen tydlig specifikation från start. Uppskattad färdigtid med nuvarande hastighet: 5 veckor.
- Lås krav och scope för betalningsmodulen i en godkänd specifikation
- Skapa separata bug-fixar-sprintar för att frigöra feature‑kapacitet
- Publicera en femveckors leveransplan med milstolpar till styrelsen
Nej, fler utvecklare löser inte problemet. Er velocity har minskat 40% trots 3 nya anställningar. Huvudflaskhalsen är code review – allt fastnar hos era 2 senior‑utvecklare.
- Investera i automatiserade tester för att avlasta reviews
- Inför review‑rotation och utbilda fler i code review
- Sätt max‑kö och SLA för pull requests
Kritisk risk: Marcus äger 73% av kunskapen om payment‑modulen och är ensam om att förstå er AWS‑arkitektur. Ingen dokumentation. Recovery‑tid utan honom: minst tre månader.
- Starta akut knowledge‑transfer med parprogrammering i två veckor
- Dokumentera drift och arkitektur; upprätta runbooks
- Inför backup‑ägarskap (minst två personer) för alla kritiska system
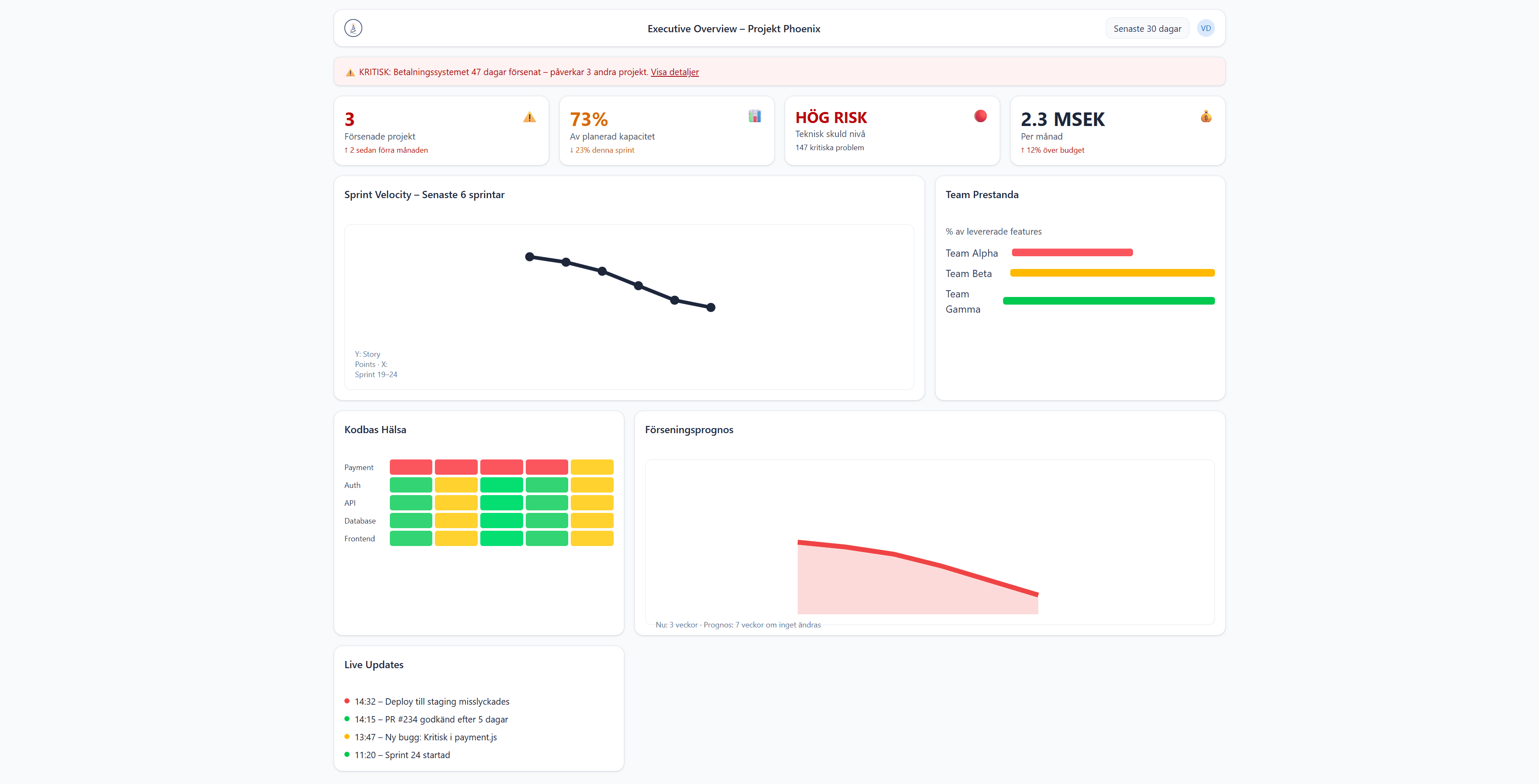
Dashboard – ingår
Snabb hälsokontroll och KPIer som stöd till chattinsikterna.

Byggt av svensk ingenjörskonst
Civilingenjör med bakgrund från ABB Robotics R&D där jag ledde arbete med LLM och avancerad mjukvara. På senare år har jag gått mot ledarskap och sett utmaningen: att översätta teknik till beslut. Fyren är byggt för att ge ledningen tydliga svar – på svenska – när de behövs.
- • 4 år – ABB Robotics R&D
- • LLM & kodanalys i produktion
- • Teknisk ledare på exekutiv nivå
Vad kostar er osynlighet?
Ange antal utvecklare och lön. Vi räknar ut potentialen.
Fyren vs Gissningar
Utan Insyn
- ❌ “Vi behöver mer tid”
- ❌ “Det är komplicerat”
- ❌ “Kanske 6 månader”
Med Fyren
- ✅ “Projekt klart 15 april”
- ✅ “3 flaskhalsar identifierade”
- ✅ “87 dagar med nuvarande hastighet”
Exklusiv pilot Q1 2025
Begränsat till 5 företag. Säker plats med personlig onboarding.
Boka samtal eller skicka ett meddelande
Vi återkommer inom 24 timmar.